[PKOS_2기] 4주차 쿠버네티스 모니터링
본 시리즈는 가시다님의 PKOS(Production Kubernetes Online Study) 2기 진행 내용입니다.
스터디에 사용된 서적은 이정훈님의 24단계 실습으로 정복하는 쿠버네티스 입니다.

도서 링크 : http://www.yes24.com/Product/Goods/115187666
24단계 실습으로 정복하는 쿠버네티스 - YES24
실무 현장의 경험을 고스란히 담은 쿠버네티스 실습서!직접 해야만 알 수 있는 것들이 있다. 쿠버네티스도 마찬가지다. 쿠버네티스의 기반이 되는 컨테이너 기술은 기존의 가상 머신과 기본 전
www.yes24.com
Monitoring이란?
기본적인 인프라 환경(여기서는 쿠버네티스 클러스터 워커노드 혹은 파드 메트릭 등등)부터 애플리케이션의 로그 혹은 애플리케이션 성능 모니터링(APM)까지 넓은 범위에서 사용되고 있는 용어이다.
On-Premise에서 모놀리식 아키텍처에서의 모니터링은 서비스 주체를 애완동물처럼 관리했기에 한번 모니터링을 설정(Agent)해두면 그 뒤로는 특별히 건드릴 필요가 없었다.
반면, 쿠버네티스에서 애플리케이션을 배포/운영하는 방식은 서비스 주체를 가축처럼 관리하는 것이므로 언제든 내부의 IP값들이 변경될 수 있다.
그 외에도 파드의 개수가 늘어나는 경우에 대비할 수 있는 모니터링 시스템이 준비되어야 한다.
목차
1. 프로메테우스(Prometheus) 구축
2. 그라파나(Grafana) 구축
3. 프로메테우스 Alert Manager
4. PLG 스택 구축
5. 과제
4주차 강의를 토대로 쿠버네티스 클러스터 환경과 Application을 모니터링하는 방법을 잘 알려진 툴로 구현하고, Pod의 로그도 중앙 서버에 저장 및 조회가 가능하도록 PLG 스택을 실습해본다.
그리고 마지막으로 엄청난 양의 고봉밥 과제를 진행해보도록 한다.
(다는 못할지도...)
1. 프로메테우스(Prometheus) 구축
프로메테우스란?
1. SoundCloud에 구축된 오픈 소스 시스템 모니터링 및 경고 툴킷이다.
2. GO 언어로 작성되었다.
3. Apache 2.0 라이센스로 무료이다.
4. 자체 쿼리(PromQL)를 제공한다.
5. 이름과 키/값 쌍으로 식별되는 시계열 데이터(=TSDB, 시계열 데이터베이스)가 포함된 다차원 데이터 모델이다.
6. Pull 방식과 Push 방식 모두 제공한다.

구성 요소
- 시계열 데이터를 스크랩하고 저장하는 기본 Prometheus 서버
- 애플리케이션 코드 계측을 위한 클라이언트 라이브러리
- 특정한 상황(서비스 레벨의 배치잡의 결과 캡쳐) 등에 사용되는 Pushgateway
- HAProxy, StatsD, Graphite 등과 같은 서비스를 위한 특별한 exporter 제공
- Alert 관리를 위한 Alertmanager
- 그외 다양한 지원 도구
kops 클러스터 배포
배포 특이사항
- kops 인스턴스 t3.small & 노드 c5a.2xlarge
## 매번 진행하는 master/worker node 역할(Role)에 AWSLoadBalancerControllerIAMPolicy 정책 추가
aws iam attach-role-policy --policy-arn arn:aws:iam::$ACCOUNT_ID:policy/AWSLoadBalancerControllerIAMPolicy --role-name masters.$KOPS_CLUSTER_NAME
aws iam attach-role-policy --policy-arn arn:aws:iam::$ACCOUNT_ID:policy/AWSLoadBalancerControllerIAMPolicy --role-name nodes.$KOPS_CLUSTER_NAME
프로메테우스-스택 설치
모니터링에 필요한 여러 요소를 단일 차트(스택)로 제공 ← 시각화(그라파나), 이벤트 메시지 정책(경고 임계값, 경고 수준) 등 - Helm
# 모니터링
kubectl create ns monitoring
watch kubectl get pod,pvc,svc,ingress -n monitoring
# 사용 리전의 인증서 ARN 확인
CERT_ARN=`aws acm list-certificates --query 'CertificateSummaryList[].CertificateArn[]' --output text`
echo "alb.ingress.kubernetes.io/certificate-arn: $CERT_ARN"
# 설치
helm repo add prometheus-community https://prometheus-community.github.io/helm-charts
# 파라미터 파일 생성
cat <<EOT > ~/monitor-values.yaml
alertmanager:
ingress:
enabled: true
ingressClassName: alb
annotations:
alb.ingress.kubernetes.io/scheme: internet-facing
alb.ingress.kubernetes.io/target-type: ip
alb.ingress.kubernetes.io/listen-ports: '[{"HTTPS":443}, {"HTTP":80}]'
alb.ingress.kubernetes.io/certificate-arn: $CERT_ARN
alb.ingress.kubernetes.io/success-codes: 200-399
alb.ingress.kubernetes.io/group.name: "monitoring"
hosts:
- alertmanager.$KOPS_CLUSTER_NAME
paths:
- /*
grafana:
defaultDashboardsTimezone: Asia/Seoul
adminPassword: prom-operator
ingress:
enabled: true
ingressClassName: alb
annotations:
alb.ingress.kubernetes.io/scheme: internet-facing
alb.ingress.kubernetes.io/target-type: ip
alb.ingress.kubernetes.io/listen-ports: '[{"HTTPS":443}, {"HTTP":80}]'
alb.ingress.kubernetes.io/certificate-arn: $CERT_ARN
alb.ingress.kubernetes.io/success-codes: 200-399
alb.ingress.kubernetes.io/group.name: "monitoring"
hosts:
- grafana.$KOPS_CLUSTER_NAME
paths:
- /*
prometheus:
ingress:
enabled: true
ingressClassName: alb
annotations:
alb.ingress.kubernetes.io/scheme: internet-facing
alb.ingress.kubernetes.io/target-type: ip
alb.ingress.kubernetes.io/listen-ports: '[{"HTTPS":443}, {"HTTP":80}]'
alb.ingress.kubernetes.io/certificate-arn: $CERT_ARN
alb.ingress.kubernetes.io/success-codes: 200-399
alb.ingress.kubernetes.io/group.name: "monitoring"
hosts:
- prometheus.$KOPS_CLUSTER_NAME
paths:
- /*
prometheusSpec:
podMonitorSelectorNilUsesHelmValues: false
serviceMonitorSelectorNilUsesHelmValues: false
retention: 5d
retentionSize: "10GiB"
EOT
# 배포
helm install kube-prometheus-stack prometheus-community/kube-prometheus-stack --version 45.7.1 \
--set prometheus.prometheusSpec.scrapeInterval='15s' --set prometheus.prometheusSpec.evaluationInterval='15s' \
-f monitor-values.yaml --namespace monitoring
# 확인
## alertmanager-0 : 사전에 정의한 정책 기반(예: 노드 다운, 파드 Pending 등)으로 시스템 경고 메시지를 생성 후 경보 채널(슬랙 등)로 전송
## grafana : 프로메테우스는 메트릭 정보를 저장하는 용도로 사용하며, 그라파나로 시각화 처리
## prometheus-0 : 모니터링 대상이 되는 파드는 ‘exporter’라는 별도의 사이드카 형식의 파드에서 모니터링 메트릭을 노출, pull 방식으로 가져와 내부의 시계열 데이터베이스에 저장
## node-exporter : 노드익스포터는 물리 노드에 대한 자원 사용량(네트워크, 스토리지 등 전체) 정보를 메트릭 형태로 변경하여 노출
## operator : 시스템 경고 메시지 정책(prometheus rule), 애플리케이션 모니터링 대상 추가 등의 작업을 편리하게 할수 있게 CRD 지원
## kube-state-metrics : 쿠버네티스의 클러스터의 상태(kube-state)를 메트릭으로 변환하는 파드
helm list -n monitoring
kubectl get pod,svc,ingress -n monitoring
kubectl get-all -n monitoring
kubectl get prometheus,alertmanager -n monitoring
kubectl get prometheusrule -n monitoring
kubectl get servicemonitors -n monitoring
kubectl get crd | grep monitoring



기본적으로 prometheus, alertmanager, grafana가 배포된다.

Node exporter Pod는 Node의 IP를 가지고 통신하며, 노드의 메트릭 데이터를 수집한다.
# 마스터노드에 lynx 설치
ssh -i ~/.ssh/id_rsa ubuntu@api.$KOPS_CLUSTER_NAME hostname
ssh -i ~/.ssh/id_rsa ubuntu@api.$KOPS_CLUSTER_NAME sudo apt install lynx -y
# 노드의 9100번의 /metrics 접속 시 다양한 메트릭 정보를 확인할수 있음 : 마스터 이외에 워커노드도 확인 가능
ssh -i ~/.ssh/id_rsa ubuntu@api.$KOPS_CLUSTER_NAME lynx -dump localhost:9100/metrics

Tip : 명령어 뒤에 파이프(|) 후 tail -n <숫자> 를 추가 입력하면 출력값의 마지막 라인부터 <숫자>만큼의 라인만 출력된다.


위 내용에서 규칙 보기/편집 을 누르면 Rule 이 서브도메인 AND 경로(/*) 로 되어있는 것을 확인할 수 있다.
(스샷 누락 하하...)

그럼 이제 프로메테우스에서 수집하는 메트릭 데이터들이 어떤 것들인지 살펴보고, CLI로 조회해보도록 하자
우선 kube-proxy부터 살펴보자.


그 다음은 coredns를 살펴보자


이쯤되면 이걸 왜 보고있는지 의문이 들 수도 있는데, 과제까지 하고 나서야 생각이 든 것은 아래와 같다.
1. 각 컴포넌트에서 확인할 수 있는 정보들이 어떤 것들인지 확인 가능하다.
2. 이 정보들을 가지고 추후 Alertmanager를 통해 Alert 설정을 할 수 있다.
3. 도전 과제 중에 깨달은 것... (도전과제5 내용 참고)
그럼 이제 프로메테우스 Graph에서 우리가 원하는 메트릭 데이터를 시각화하여 보자
1- avg(rate(node_cpu_seconds_total{mode="idle"}[1m]))

node_boot_time_seconds

결론
1장부터 고봉의 느낌이 든다.
프로메테우스 스택을 통해 편하게 모니터링 서비스를 배포했고, 프로메테우스가 어떤건지 조금이나마 파악할 수 있게 되었다.
2. 그라파나(Grafana) 구축
Prometheus Stack 으로 배포하면서 같이 배포가 되었다.
# ingress 확인
kubectl get ingress -n monitoring kube-prometheus-stack-grafana
kubectl describe ingress -n monitoring kube-prometheus-stack-grafana
# ingress 도메인으로 웹 접속
echo -e "Grafana Web URL = https://grafana.$KOPS_CLUSTER_NAME"

기본 계정 - admin / prom-operator

- Search dashboards : 대시보드 검색
- Starred : 즐겨찾기 대시보드
- Dashboards : 대시보드 전체 목록 확인
- Explore : 쿼리 언어 PromQL를 이용해 메트릭 정보를 그래프 형태로 탐색
- Alerting : 경고, 에러 발생 시 사용자에게 경고를 전달
- Configuration : 설정, 예) 데이터 소스 설정 등
- Server admin : 사용자, 조직, 플러그인 등 설정
- admin : admin 사용자의 개인 설정
특이사항
Configuration → Data sources : 스택의 경우 자동으로 프로메테우스를 데이터 소스로 추가됨
내부적으로 network 관련 테스트를 위한 netshoot pod를 배포해두자

kube-prometheus-stack-prometheus.monitoring 을 nslookup 조회해보기



기본 대시보드
- 스택을 통해서 설치된 기본 대시보드 확인 : Dashboards → Browse
- (대략) 분류 : 자원 사용량 - Cluster/POD Resources, 노드 자원 사용량 - Node Exporter, 주요 애플리케이션 - CoreDNS 등
- K8S / CR / Cluster, Node Exporter / Use Method / Cluster
공식 대시보드
Dashboard -> Import -> 13770 입력 후 Load
=> 데이터 소스 : Prometheus

그외 공식 대시보드

NGINX 웹서버 배포 및 애플리케이션 모니터링 설정 및 접속
서비스 모니터 동작

- nginx 를 helm으로 설치 시 프로메테우스 익스포터(Exporter) 옵션 설정 시 자동으로 nginx가 프로메테우스 모니터링에 등록됨
- 프로메테우스 설정에서 nginx 모니터링 관련 내용을 서비스 모니터 CRD로 추가 가능
- 기존 애플리케이션 파드에 프로메테우스 모니터링을 추가하려면 사이드카 방식을 사용하며 exporter 컨테이너를 추가
# bitnami라는 이름을 가진 helm repo 추가 (내용은 https://charts.bitnami.com/bitnami)
helm repo add bitnami https://charts.bitnami.com/bitnami
# 파라미터 파일 생성 : 서비스 모니터 방식으로 nginx 모니터링 대상을 등록하고, export 는 9113 포트 사용, nginx 웹서버 노출은 AWS CLB 기본 사용
cat <<EOT > ~/nginx-values.yaml
metrics:
enabled: true
service:
port: 9113
serviceMonitor:
enabled: true
namespace: monitoring
interval: 10s
EOT
# 배포
helm install nginx bitnami/nginx --version 13.2.23 -f nginx-values.yaml
# CLB에 ExternanDNS 로 도메인 연결
kubectl annotate service nginx "external-dns.alpha.kubernetes.io/hostname=nginx.$KOPS_CLUSTER_NAME"
# 확인
kubectl get pod,svc,ep
kubectl get servicemonitor -n monitoring nginx
kubectl get servicemonitor -n monitoring nginx -o json | jq
# nginx 파드내에 컨테이너 갯수 확인
kubectl get pod -l app.kubernetes.io/instance=nginx
kubectl describe pod -l app.kubernetes.io/instance=nginx
# 접속 주소 확인 및 접속
echo -e "Nginx WebServer URL = http://nginx.$KOPS_CLUSTER_NAME"
curl -s http://nginx.$KOPS_CLUSTER_NAME
kubectl logs deploy/nginx -f
# 반복 접속
while true; do curl -s http://nginx.$KOPS_CLUSTER_NAME -I | head -n 1; date; sleep 1; done
- 서비스 모니터링 생성 후 1분 정도 후에 프로메테우스 웹서버에서 State → Targets 에 nginx 서비스 모니터 추가 확인

pod READY에 2/2라... 이것은 필시 멀티 컨테이너다. 그 속을 들여다보자

배포할 때 눈여겨봤다면 알겠지만, 프로메테우스 익스포터를 위해 metrics를 enable 했기 때문에 사이드카 형태로 하나의 컨테이너가 더 배포되었다.
Status -> Targets에서 nginx가 잘 올라온 것을 확인

자 그럼 또 helm으로 배포한 nginx 는 어떤 메트릭 정보를 주는지 확인해보자.

그 중에 하나를 프로메테우스 Graph에서 조회해보자. (nginx까지만 입력해도 자동완성 리스트가 나온다)

Grafana에서도 NGINX exporter 메트릭 정보를 확인해보자
(공식 대시보드 활용 12708 번 Import)

KWatch 설치
(코드 미기입)


잘못된 이미지 배포하여 웹훅이 잘 되는지 확인
# 터미널1
watch kubectl get pod
# 잘못된 이미지 정보의 파드 배포
kubectl apply -f https://raw.githubusercontent.com/junghoon2/kube-books/main/ch05/nginx-error-pod.yml
kubectl get events -w
# 이미지 업데이트 방안2 : set 사용 - iamge 등 일부 리소스 값을 변경 가능!
kubectl set
kubectl set image pod nginx-19 nginx-pod=nginx:1.19
# 삭제
kubectl delete pod nginx-19

웹훅에는 어떤 내용이 나타날까?

결론
단순히 그라파나로 보고 땡! 하는 느낌이 아니라 프로메테우스에서 메트릭을 수집하기 위한 테스트 애플리케이션(nginx) 배포와 그 과정, 추가로 kwatch를 통한 Slack 웹훅 연동 등이 있어 폭 넓게 실습해볼 수 있었다.
3. 프로메테우스 Alert Manager
프로메테우스 Alert Manager란?
프로메테우스의 임곗값 도달 시 경고 메시지를 얼럿매니저에 푸시 이벤트로 전달하고, 얼럿매지저는 이를 가공후 이메일/슬랙 등에 전달 - 링크


Alert Manager 역시 프로메테우스 스택에서 같이 배포되었으므로 URL 확인
# ingress 도메인으로 웹 접속
echo -e "Alertmanager Web URL = https://alertmanager.$KOPS_CLUSTER_NAME"
Karma Web 배포
프로메테우스 Alert Manager 용 알림 대시보드인 Karma란?
- Alert Manager에서 제공하지 않는 다양한 기능들을 제공함
- Alert 집계 및 중복 제거
- Alert 그룹
- Silences 중복 제거
- Label 기반 멀티 그리드
- etc


다만, 본 과정에서는 karma보다는 Alert Manager에 어떤 설정을 추가하고 알림받을 수 있는지를 중점적으로 진행
웹훅에 테스트 메시지 전송


Alert Manager 설정 확인 및 테스트
워커노드 3번 추가
(미리 해두는 것을 추천)
# EC2 인스턴스 모니터링
while true; do aws ec2 describe-instances --query "Reservations[*].Instances[*].{PublicIPAdd:PublicIpAddress,InstanceName:Tags[?Key=='Name']|[0].Value,Status:State.Name}" --output text | sort; echo "------------------------------" ;date; sleep 1; done
# 인스턴스그룹 정보 확인
kops get ig
# 노드 추가
kops edit ig nodes-ap-northeast-2a --set spec.minSize=2 --set spec.maxSize=2
# 적용
kops update cluster --yes && echo && sleep 3 && kops rolling-update cluster
# 워커노드 증가 확인
while true; do kubectl get node; echo "------------------------------" ;date; sleep 1; done
- 노드 추가 시 프로메테우스의 Target들이 자동으로 발견(Auto Discovery)되어서 등록이 되고, 메트릭 수집됨
첫 번째로는 워커노드 3의 kubelet Stop
# 모니터링
while true; do kubectl get node; echo "------------------------------" ;date; sleep 1; done
#
WNODE3=<자신의 워커노드 3번 퍼블릭 IP>
WNODE3=***.***.***.***
ssh -i ~/.ssh/id_rsa ubuntu@$WNODE3 hostname
# 워커노드 3번 kubelet 강제 stop
ssh -i ~/.ssh/id_rsa ubuntu@$WNODE3 sudo systemctl stop kubelet
ssh -i ~/.ssh/id_rsa ubuntu@$WNODE3 sudo systemctl status kubelet

우선 감지가 된 순간 Pending 상태로 관리된다.

이후 10분이 지나면 Firing 상태로 전환된다.

다시 워커노드 3의 kubelet 실행
# 워커노드 3번 kubelet start
ssh -i ~/.ssh/id_rsa ubuntu@$WNODE3 sudo systemctl start kubelet
ssh -i ~/.ssh/id_rsa ubuntu@$WNODE3 sudo systemctl status kubelet
결론
프로메테우스 Alert manager에 대해 알 수 있었고 도전과제를 하며 더욱 친해졌다.
(그래도 아직 덜 친한 게 함정)
4. PLG 스택 구축
들어가기에 앞서
컨테이너 로그 환경의 로그는 표준 출력 stdout과 표준 에러 stderr로 보내는 것을 권고 - 링크
- 해당 권고에 따라 작성된 컨테이너 애플리케이션의 로그는 아래 2 항목에 대해 무관하게 해당 파드 안으로 접속하지 않아도 사용자는 외부에서 kubectl logs 명령어로 조회 가능
- 애플리케이션 종류
- 애플리케이션마다 다른 로그 파일 위치
# 로그 모니터링
kubectl logs deploy/nginx -c nginx -f
# nginx 웹 접속 시도
# 컨테이너 로그 파일 위치 확인
kubectl exec -it deploy/nginx -c nginx -- ls -l /opt/bitnami/nginx/logs/
total 0
lrwxrwxrwx 1 root root 11 Feb 18 13:35 access.log -> /dev/stdout
lrwxrwxrwx 1 root root 11 Feb 18 13:35 error.log -> /dev/stderr

- 또한 종료된 파드의 로그는 kubectl logs로 조회 할 수 없다
- kubelet 기본 설정은 로그 파일의 최대 크기가 10Mi로 10Mi를 초과하는 로그는 전체 로그 조회가 불가능함
PLG Stack 소개 : Promtail + Loki + Grafana 여러 파드의 로그들을 중앙 서버에 저장하고 이를 조회- 링크

- Loki에 저장한 로그는 LogQL(PromQL과 유사)을 이용해 조회 할 수 있으며, 그라파나 웹이나 logcli를 이용해 조회 가능 - 링크
- 전체 로그 기반 인덱스를 생성하지 않고, 메타데이터를 기준으로 인덱스를 생성하여 자원 사용량이 현저히 적음
- Promtail은 데몬셋으로 실행되며 각 로그에 로그를 중앙 로키 서버에 전달, Promtail 외에도 도커, FluentD 등 다른 로그수집 에이전트 사용 할 수 있다
Loki & Promtail 헬름 차트로 설치
- Loki
# 모니터링
kubectl create ns loki
watch kubectl get pod,pvc,svc,ingress -n loki
# Repo 추가
helm repo add grafana https://grafana.github.io/helm-charts
# 파라미터 설정 파일 생성
cat <<EOT > ~/loki-values.yaml
persistence:
enabled: true
size: 20Gi
serviceMonitor:
enabled: true
EOT
# 배포
helm install loki grafana/loki --version 2.16.0 -f loki-values.yaml --namespace loki
# 설치 확인 : 데몬셋, 스테이트풀셋, PVC 확인
helm list -n loki
kubectl get pod,pvc,svc,ds,sts -n loki
kubectl get-all -n loki
kubectl get servicemonitor -n loki
kubectl krew install df-pv && kubectl df-pv
# curl 테스트 용 파드 생성
kubectl delete -f ~/pkos/2/netshoot-2pods.yaml
kubectl apply -f ~/pkos/2/netshoot-2pods.yaml
# 로키 gateway 접속 확인
kubectl exec -it pod-1 -- curl -s http://loki.loki.svc:3100/api/prom/label
# (참고) 삭제 시
helm uninstall loki -n loki
kubectl delete pvc -n loki --all
- Promtail 설치
# 파라미터 설정 파일 생성
cat <<EOT > ~/promtail-values.yaml
serviceMonitor:
enabled: true
config:
serverPort: 3101
clients:
- url: http://loki-headless:3100/loki/api/v1/push
#defaultVolumes:
# - name: pods
# hostPath:
# path: /var/log/pods
EOT
# 배포
helm install promtail grafana/promtail --version 6.0.0 -f promtail-values.yaml --namespace loki
# (참고) 파드 로그는 /var/log/pods에 저장
ssh -i ~/.ssh/id_rsa ubuntu@api.$KOPS_CLUSTER_NAME ls /var/log/pods
# 설치 확인 : 데몬셋, 스테이트풀셋, PVC 확인
helm list -n loki
kubectl get pod,pvc,svc,ds,sts,servicemonitor -n loki
kubectl get-all -n loki
# (참고) 삭제 시
helm uninstall promtail -n loki


loki 서비스 확인


로키 역시 그라파나와 연동이 가능하다.
그라파나에서 로그 확인
그라파나 → Configuration → Data Source : 데이터 소스 추가 ⇒ Loki 클릭
- HTTP URL : http://loki-headless.loki:3100 ⇒ Save & Test
- nginx 반복 접속
# 접속 주소 확인 및 접속
kubectl logs deploy/nginx -f
# 반복 접속
while true; do curl -s http://nginx2.$KOPS_CLUSTER_NAME -I | head -n 1; date; sleep 1; done
- Loki 로그 확인 대시보드 : 15141

자 이제 애플리케이션의 로그를 수집하는 Loki까지 배포했으니 고봉밥 과제를 하러 가보자!
결론
이제 애플리케이션의 로그까지 수집하고 조회할 수 있게 되었다. 도전과제 2번을 통해 loki LogQL 쿼리까지 추가로 학습할 수 있었다.
5. 과제
[도전과제1]
책 367~372페이지 - 사용자 정의 prometheusrules 정책 설정 : 파일 시스템 사용률 80% 초과 시 시스템 경고 발생시키기
스터디 상에서 진행했던 부분과 책에서 진행한 부분은 약간의 차이가 있으니 이점을 참고하여 진행
기존 프로메테우스 정책을 받을 때 현재 배포한 프로메테우스 node exporter가 어떤 이름인지 확인
## 기존 프로메테우스 정책을 받을 때 현재 배포한 프로메테우스 node exporter가 어떤 이름인지 확인
kubectl get prometheusrules.monitoring.coreos.com -n monitoring
## kube-prometheus-stack-node-exporter 인 것 확인
## krew 툴에서 neat 설치
kubectl krew install neat
## |k neat : yaml로 출력 시 불필요한 정보들을 없애주어 깔끔하게 yaml 추출할 수 있다.
k get prometheusrules.monitoring.coreos.com kube-prometheus-stack-node-exporter -o yaml |k neat > node-exporter-prometheusrules.yaml
vim node-exporter-prometheusrules.yaml
############### node-exporter-prometheusrules.yaml 에 이 내용 추가
- alert: NodeFilesystemAlmostOutOfSpace-20
annotations:
description: Filesystem on {{ $labels.device }} at {{ $labels.instance }}
has only {{ printf "%.2f" $value }}% available space left.
runbook_url: https://runbooks.prometheus-operator.dev/runbooks/node/nodefilesystemalmostoutofspace
summary: Filesystem has less than 20% space left.
expr: |-
(
node_filesystem_avail_bytes{job="node-exporter",fstype!="",mountpoint!=""} / node_filesystem_size_bytes{job="node-exporter",fstype!="",mountpoint!=""} * 100 < 20
and
node_filesystem_readonly{job="node-exporter",fstype!="",mountpoint!=""} == 0
)
for: 10m
labels:
severity: warning
###################
k apply -f node-exporter-prometheusrules.yaml

이제 볼륨을 점유하러 가보자 (약탈이다!)
(워커노드로 접속하는 과정 생략)
# Worker Node 확인 - kops VM에서 실행
aws ec2 describe-instances --query "Reservations[*].Instances[*].{PublicIPAdd:PublicIpAddress,InstanceName:Tags[?Key=='Name']|[0].Value}" --filters Name=instance-state-name,Values=running --output table
W1PIP=<워커노드1 Public IP>
W1PIP=***.***.***.***
ssh -i ~/.ssh/id_rsa ubuntu@$W1PIP
## 디스크 용량 확인
df -h
## 더미 파일 생성
sudo fallocate /var/100g -l 100g

결과 확인

10분 더 기다리면?

[도전과제2]
책 386~389페이지 - LogQL 사용법 익히기
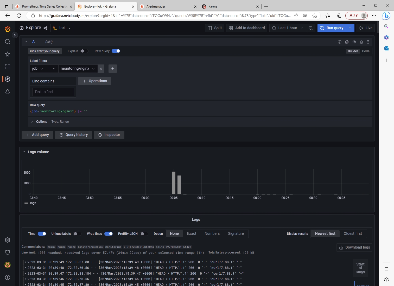
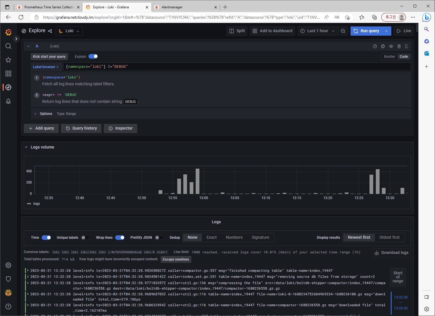
그라파나->Explore (Loki 선택)


[도전과제3]
Awesome Prometheus alerts 를 참고해서 스터디에서 배우지 않은 Alert Rule 생성 및 적용 후 관련 스샷을 올려주세요
진행할 대상 : Apache [링크]
마찬가지로 앞서 추출해둔 Prometheusrules yaml에 아래 내용 추가
vim node-exporter-prometheusrules.yaml
#################### 추가
- alert: ApacheDown
expr: apache_up == 0
for: 0m
labels:
severity: critical
annotations:
summary: Apache down (instance {{ $labels.instance }})
description: "Apache down\n VALUE = {{ $value }}\n LABELS = {{ $labels }}"
- alert: ApacheWorkersLoad
expr: (sum by (instance) (apache_workers{state="busy"}) / sum by (instance) (apache_scoreboard) ) * 100 > 80
for: 2m
labels:
severity: warning
annotations:
summary: Apache workers load (instance {{ $labels.instance }})
description: "Apache workers in busy state approach the max workers count 80% workers busy on {{ $labels.instance }}\n VALUE = {{ $value }}\n LABELS = {{ $labels }}"
- alert: ApacheRestart
expr: apache_uptime_seconds_total / 60 < 1
for: 0m
labels:
severity: warning
annotations:
summary: Apache restart (instance {{ $labels.instance }})
description: "Apache has just been restarted.\n VALUE = {{ $value }}\n LABELS = {{ $labels }}"
####################

프로메테우스에 잘 등록되었는지 확인

이제 apache를 프로메테우스에서 모니터링 가능하도록 exporter를 추가하여 배포해보자
helm repo add bitnami https://charts.bitnami.com/bitnami
cat <<EOT > ~/apache-values.yaml
metrics:
enabled: true
service:
port: 9117
serviceMonitor:
enabled: true
namespace: monitoring
interval: 10s
EOT
# 배포
helm install apache bitnami/apache --version 9.2.20 -f apache-values.yaml
# CLB에 ExternanDNS 로 도메인 연결
kubectl annotate service apache "external-dns.alpha.kubernetes.io/hostname=apache.$KOPS_CLUSTER_NAME"
# 접속 주소 확인 및 접속
echo -e "apache WebServer URL = http://apache.$KOPS_CLUSTER_NAME"
curl -s http://apache.$KOPS_CLUSTER_NAME
kubectl logs deploy/apache -f
자 이제 우리가 해야할 것은?
배포한 apache를 무슨 수를 써서라도 망가트리는 것!
결과



[도전과제4]
그라파나에서 그래프 이미지를 포함한 알람을 슬랙에 전달하게 설정 후 관련 스샷을 올려주세요
[도전과제5]
Nginx 파드를 배포 후 관련 metric 를 프로메테우스 웹에서 확인하고, 그라파나에 nginx 웹서버 대시보드를 추가 후 확인해보세요
사실 해당 내용은 실습 때 했던 거라 단순하게 생각했지만 Awesome Prometheus alerts 에서 nginx를 찾아보고나서 눈에 번뜩이는 것이 있었다.
그것은 바로 우리가 헬름 차트로 배포했던 nginx 의 기본 metric은 nginx_http_requests_total을 단순히 count만 하기 때문에 어떤 코드(ex, 2xx, 4xx, 5xx)인지 분류가 되지 않았다.


이것은 추후 과제로 미래의 나에게... 전달하겠다..
결론
다음주가 스터디 마지막 주차(5주차)인데 4주차는 정말 극...고봉이라 실습 자료 따라하는 데에 1일, 도전과제 하는데에 1일, 블로그에 작성하면서 1일 총 3일을 클러스터를 만들었다 지웠다를 반복했다.
(IaC가 되어있지 않았다면 정말 끔찍한 일...)
이래저래 개인적인 일들로 바쁜 일정들이 있었지만, 그래도 100%는 아니더라도 실습과 도전과제를 수행했다는 사실이 뿌듯하고 부족한 부분은 추가적으로 보완해 나가자!

