본 시리즈는 가시다님의 AEWS(AWS EKS Workshop) 1기 진행 내용입니다. (가시다님 노션)
스터디에 사용되는 링크 (AWS EKS Workshop)
목차
1. Logging in EKS (링크)
2. Container Insights metrics in Amazon CloudWatch & Fluent Bit (Logs) (링크)
3. Metrics-server & kwatch & botkube (링크)
4. 프로메테우스-스택 (링크)
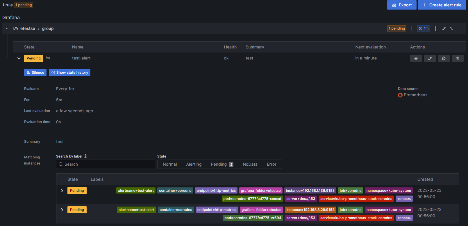
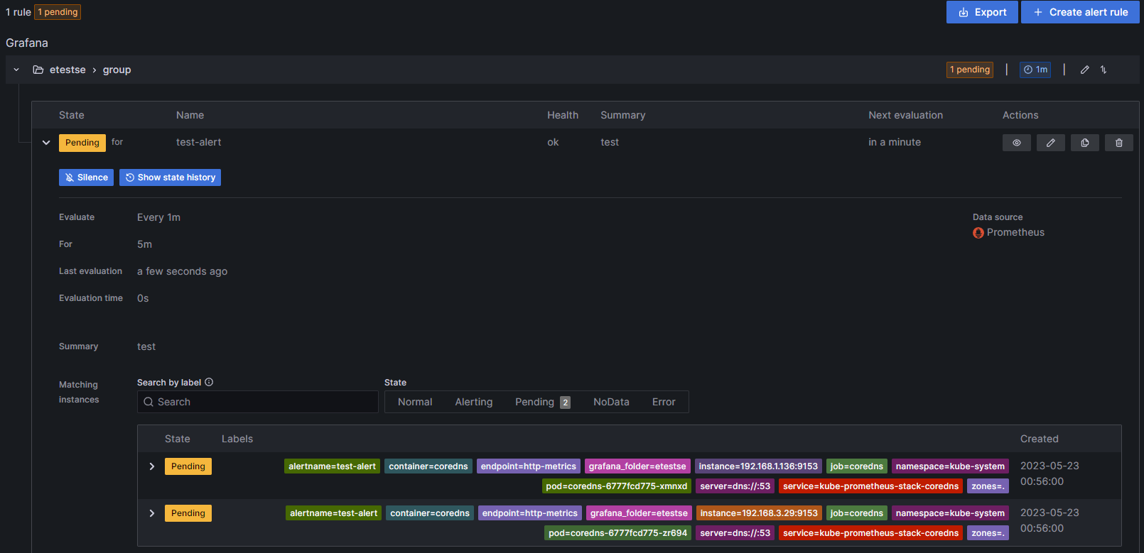
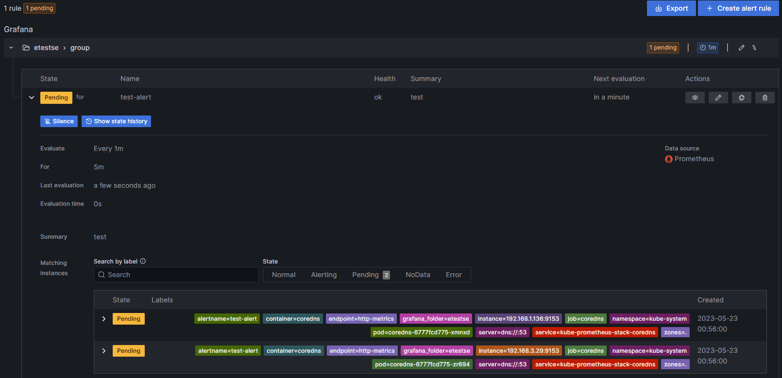
5. 그라파나 Grafana
6. kubecost
EKS 클러스터 세팅 (Cloudformation)
https://s3.ap-northeast-2.amazonaws.com/cloudformation.cloudneta.net/K8S/eks-oneclick3.yaml
5. 그라파나 Grafana
https://blog.netcloudy.im/entry/PKOS2기-4주차-쿠버네티스-모니터링
여기에 너무 열심히 정리해놓았던....
결론
... 현업에서 그라파나를 좀 더 쓰게 되면 좀 더 만지작...예정
'Tech > Kubernetes' 카테고리의 다른 글
| [AEWS_1기] 5주차 - EKS Autoscaling (1/6) - HPA (0) | 2023.05.22 |
|---|---|
| [AEWS_1기] 4주차 - Observability (6/6) - kubecost (0) | 2023.05.19 |
| [AEWS_1기] 4주차 - Observability (4/6) - 프로메테우스-스택 (0) | 2023.05.19 |
| [AEWS_1기] 4주차 - Observability (3/6) - Metrics-server & kwatch & botkube (0) | 2023.05.19 |
| [AEWS_1기] 4주차 - Observability (2/6) - Container Insights metrics & Fluent Bit (0) | 2023.05.19 |

댓글